Aplikacja #1 dla profesjonalnych klubów pływackich!
Darmowy system do zarządzania klubem pływackim i trenigami
Lapsly daje trenerom pełną kontrolę nad treningami, sprawdzianami i obecnością, automatycznie pobiera wyniki z LiveTimingu i pozwala monitorować rozwój zawodników z jasno wyznaczonymi celami. System sam liczy kilometraż, porządkuje zawodników w przejrzyste grupy i zapewnia pełen wgląd w starty oraz zajęcia klubowe. Dzięki kontom dla trenerów, zawodników i rodziców oraz rozbudowanym raportom i analizom cały klub działa szybciej, czytelniej i w pełni transparentnie.

Nie da się poprawić czegoś, czego się nie mierzy. To dotyczy treningu, startów i całej drogi do bycia wielkim.”
David Marsh,
Olimpijski trener pływania, Team USA
Jak system pomaga w klubie
Poznaj najważniejsze funkcje systemu Lapsly, które pomogą ci w codziennej pracy.
Automatyczne pobieranie wyników z LiveTiming
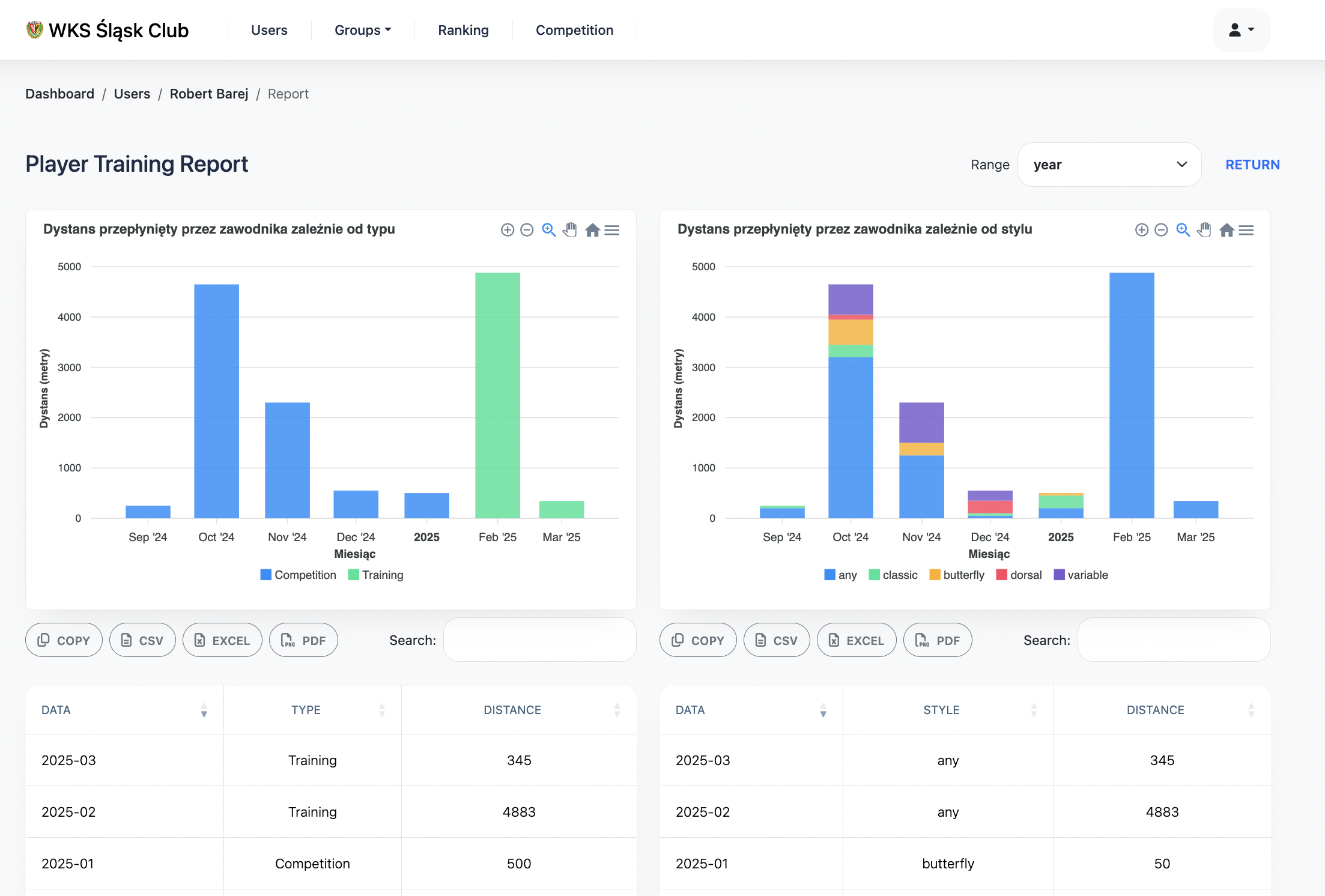
Lapsly sam łączy się z bazą Polskiego Związku Pływackiego i pobiera wyniki zaraz po ich publikacji. Bez ręcznego wpisywania, bez błędów, bez opóźnień. Każdy start zawodnika trafia natychmiast do jego profilu i historii wyników. Trener widzi od razu punkty, trend i realny progres
Pełna kontrola nad treningami i kilometrażem
Dodajesz trening — Lapsly automatycznie liczy kilometraż indywidualny i grupowy, zapisuje historię i pozwala obserwować obciążenia na przestrzeni sezonów. System pomaga w planowaniu pracy, ogranicza przeciążenia i ułatwia analizę postępów. Trenerzy oszczędzają czas, a dane są zawsze spójne i kompletne.
Dynamiczne rankingi FINA i Rudolph
Rankingi aktualizują się same — po każdym sprawdzianie, zawodach czy starcie zagranicznym. Możesz filtrować według grupy, rocznika, stylu, dystansu czy płci, a także eksportować zestawienia do CSV lub PDF. Lapsly pozwala natychmiast ocenić, kto jest w formie, a kto potrzebuje korekty treningów.
Zaawansowana analiza wyników i wykresy progresu
Każdy wynik jest prezentowany na czytelnym wykresie z trendem, linią celu i porównaniem sezonów. Lapsly automatycznie wykrywa poprawę lub regres i pomaga trenerowi wyciągnąć wnioski. Osobne widoki dla toru 25 m i 50 m ułatwiają analizę formy. Dane można eksportować jednym kliknięciem.
Precyzyjne role i bezpieczeństwo danych
System wprowadza jasny podział ról: zawodnik, rodzic, trener, administrator i trener kadry. Każda rola ma dopasowane uprawnienia, a wszystkie działania są rejestrowane w historii aktywności. Dane są szyfrowane, regularnie backupowane i w pełni bezpieczne. Klub wreszcie pracuje na uporządkowanej strukturze.
Panel rodzica i pełna przejrzystość postępów
Rodzice mogą śledzić wyniki swojego dziecka, frekwencję, cele oraz historię progresji bez konieczności dopytywania trenerów. Mają dostęp do kalendarza, powiadomień i wykresów postępu. To zwiększa zaangażowanie i buduje zaufanie między klubem a rodzinami. Transparentność staje się naturalną częścią pracy.
FAQS
Najczęściej zadawane pytania
Masz pytania? Odpowiadamy na te, które pojawiają się najczęściej, żebyś szybko zaczął działać i czuł się pewnie korzystając z Lapsly.
Czy muszę coś wdrażać, uczyć sięlub konfigurować?
Nie. Lapsly działa od razu — dostajesz gotowe listy zawodników, dzielisz na grupy i treningi, a system sam pobiera wyniki zawodów, analizuje je i łączy z historią treningową. Konfiguracja zajmuje dosłownie chwilę.
Czy to zadziała z moim obecnym sposobem pracy?
Tak. Lapsly powstał we współpracy z klubami i dopasowuje się do Twojego stylu prowadzenia klubu. Możesz nadal planować treningi tak jak zawsze, a system tylko porządkuje dane, wyciąga statystyki i automatycznie analizuje postępy. Zero rewolucji, tylko przyspieszenie roboty.
Czy moje dane są bezpieczne?
Oczywiście. Wszystkie dane dotyczące treningów, wyników i zawodników są szyfrowane, regularnie backupowane i przechowywane w bezpiecznej infrastrukturze. Ty decydujesz, kto ma dostęp do czego.
Czy jest dostępna pełna wersja darmowa?
Tak — system jest w 100% darmowy. Pełne funkcje (automatyczne pobieranie wyników, analizy, dashboard trenera) dostępne są w darmowym planie. Naszym celem jest wsparci rozwoju polskiego pływani a nie zarabianie na klubach.
Czy mogę używać systemu z całym zespołem trenerskim?
Jak najbardziej. Lapsly wspiera pracę wielu osób: trenera głównego, asystentów, rodziców, zadowników czy analityków. Możesz nadawać role, ograniczać dostęp i wspólnie prowadzić zawodników.
Jak “inteligentny” jest ten system?
Bardzo. Lapsly automatycznie wykrywa progres, regres, anomalie treningowe, analizuje wyniki, łączy je z obciążeniem i podpowiada trenerowi, co warto poprawić. Nie generuje pustych wykresów — daje realne wnioski, oparte na danych.
Blog









